Skip to content

Archive Runs & RunGroups

Archive provides you with the ability to declutter the main Runs Dashboard, ensuring only relevant and active test runs take center stage while preserving historical data.

You can archive Runs or Groups at any time.

Archive a Single Run or RunGroup:

  1. Сlick the ‘Extra menu’ button for Run/Group you want to archive.
  2. Click the ‘Archive’ button.

Testomat.io - Archive runs

  1. Click the ‘Confirm’ button to archive the run.

Testomat.io - Confirm runs

OR

Use ‘Multi-select’ to archive several Runs simultaneously (this option is for Runs only, not RunGroups).

Archive Multiple Runs simultaneously:

  1. Click the ‘Multi-select’ icon to enable multi-selection.
  2. Select runs you want to archive.
  3. Click the ‘Archive’ button.

Testomat.io - Archive runs

  1. Click the ‘Confirm’ button to archive the runs.

Testomat.io - Confirm runs

Archived Runs or Groups are removed from the main Runs board and got the archived badge.

Testomat.io - Archived badge

To access archived Runs/RunGroups:

  • Click on ‘Runs/Groups Archive’ section at the bottom of the page.

Testomat.io - Run overview

OR

  • Click the ‘Extra menu’ button at the top right corner and select the specific archive section that you need.

Testomat.io - Run overview

Manually archive runs that are no longer in focus, to maintain a clean and organized main board tailored to your ongoing testing priorities.

Archived runs find a new home in the dedicated ‘Runs Archive’ section. This segregated space ensures that your archived data is easily accessible without cluttering the main board. The Runs Archive comes equipped with filtering capabilities. To view all filtering options, click on ‘Filter’ icon.

Testomat.io - Runs Archive

You can change the default purge period in two ways:

  1. On ‘Runs Archive’ page click the ‘Extra menu’ button.
  2. Clickthe Purge Old Runs button.

Testomat.io - Runs Archive

  1. Specify the period after which runs will automatically purge daily.
  2. Click the ‘Save’ button.

Testomat.io - Runs Archive

Alternatively, specify the term on ‘Project Settings’ page.

Testomat.io - Runs Archive

Additionally, all archived runs can be displayed as a group, which can be organized by enabling the ‘Rungroup Structure’ toggle.

Testomat.io - Rungroup Structure button

Testomat.io also allows you to view the Run Report of an archived test run by simply clicking on it.

Testomat.io - Run Report

Archived RunGroups are located in a separate section called ‘Groups Archive’. You can also filter archived RunGroups. To view all filtering options, click the ‘Filter’ icon.

Testomat.io - Groups Archive

Furthermore, you can sort groups in various way by clicking the ‘Sorting’ button.

Testomat.io - Sort in Groups Archive

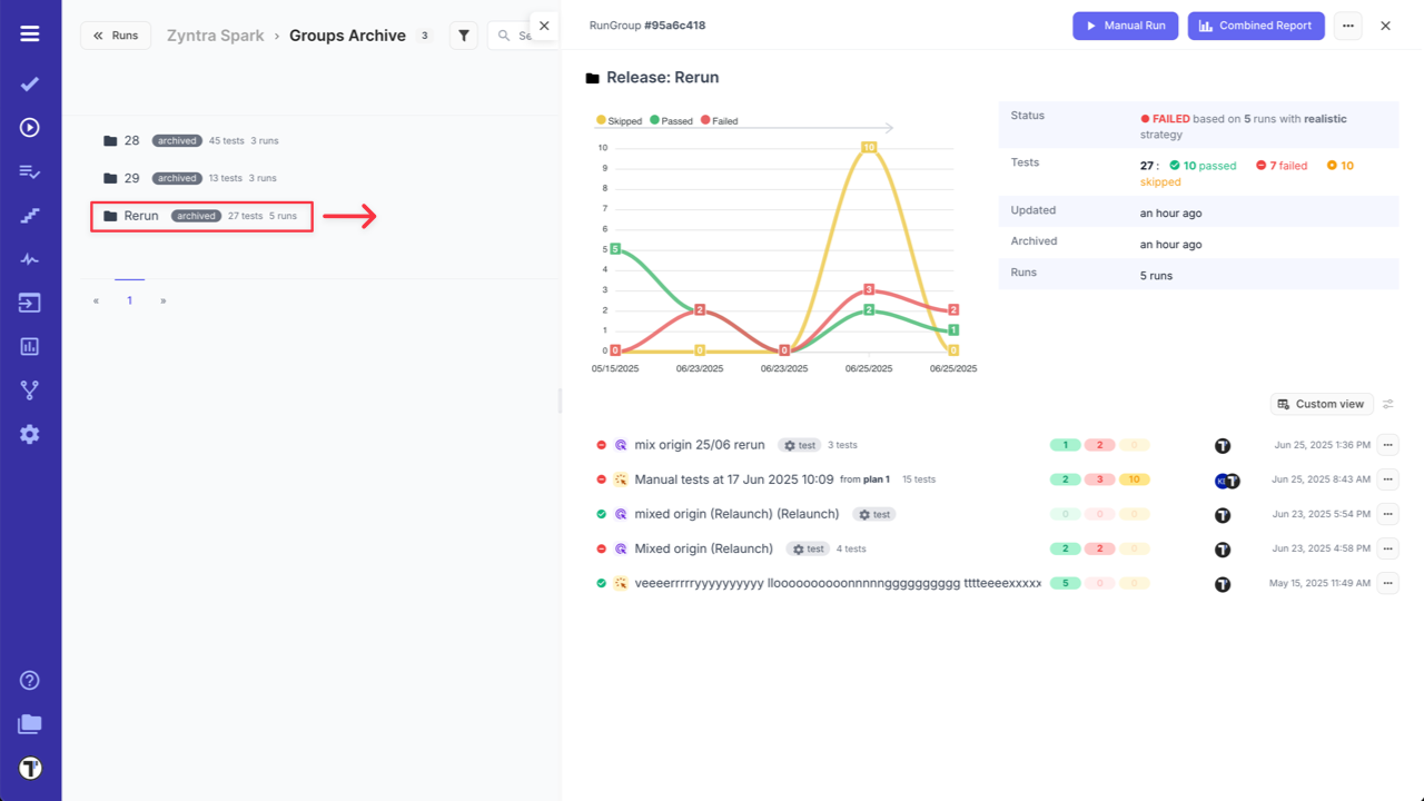
As well, by clicking on archived RunGroup, you can see the RunGroup Report.

Testomat.io - RunGroup Report

  • Archived runs and groups can be unarchived. This allows you to display them on the main panel.
  • Restoring a RunGroup also restores all its archived runs.

Unarchive Runs:

  1. Сlick the ‘Extra menu’ button for the run.
  2. Select the ‘Unarchive’ option from the dropdown menu.

Testomat.io - Unarchive Runs Archive

  1. Click ‘Confirm’ button.

Testomat.io - Unarchive Runs Archive

OR

Use ‘Multi-select’ to unarchive a few Runs simultaneously.

  1. Click the ‘Multi-select’ icon to enable multi-selection.
  2. Select the runs you want to unarchive.
  3. Click the ‘Unarchive’ button.

Testomat.io - Archive runs

  1. Click the ‘Confirm’ button to unarchive the runs.

Testomat.io - Confirm runs

Unarchive RunGroups:

  1. Сlick the ‘Extra menu’ button for the RunGroup.
  2. Select the ‘Unarchive’ option from the dropdown menu.

Testomat.io - Unarchive Groups Archive

  1. Click the ‘Confirm’ button.

Testomat.io - Unarchive Groups Archive